İk Net

İnsan Kaynakları Yönetim Sistemi

IK Uygulaması ile firmanızdaki tüm personel bilgilerini tek bir merkezde toplayabilir, yönetebilirsiniz. Personellerin giriş, çıkış ve mola saatlerine göre performanslarını hesaplayarak kapsamlı performans değerlendirmeleri yapabilirsiniz. Vardiya tanımlamaları sayesinde çalışma düzeninizi kolayca oluşturabilir ve takip edebilirsiniz. Maaş kayıtları ve puantaj verileri ile bordro hesaplamalarını sistem üzerinden pratik şekilde gerçekleştirebilirsiniz. Uygulama, personel yönetimi için ihtiyaç duyulan birçok modülü tek platformda sunar; vardiya yönetimi, personel giriş-çıkış ve mola takibi, performans analizleri, raporlama, izin yönetimi, firma yönetimi, bordro hesaplama ve icra takibi gibi fonksiyonları içerir. Çoklu dil desteği ile farklı bölgelerdeki kullanım ihtiyaçlarını karşılar. SaaS tabanlı, admin panelli ve Pdks (Personel Devam Kontrol Sistemi) entegrasyonlu yapısıyla, iş süreçlerinizi dijitalleştirip hızlandırır.

Sizin İçin Neleri Kolaylaştırıyoruz?

Merkezi Yönetim

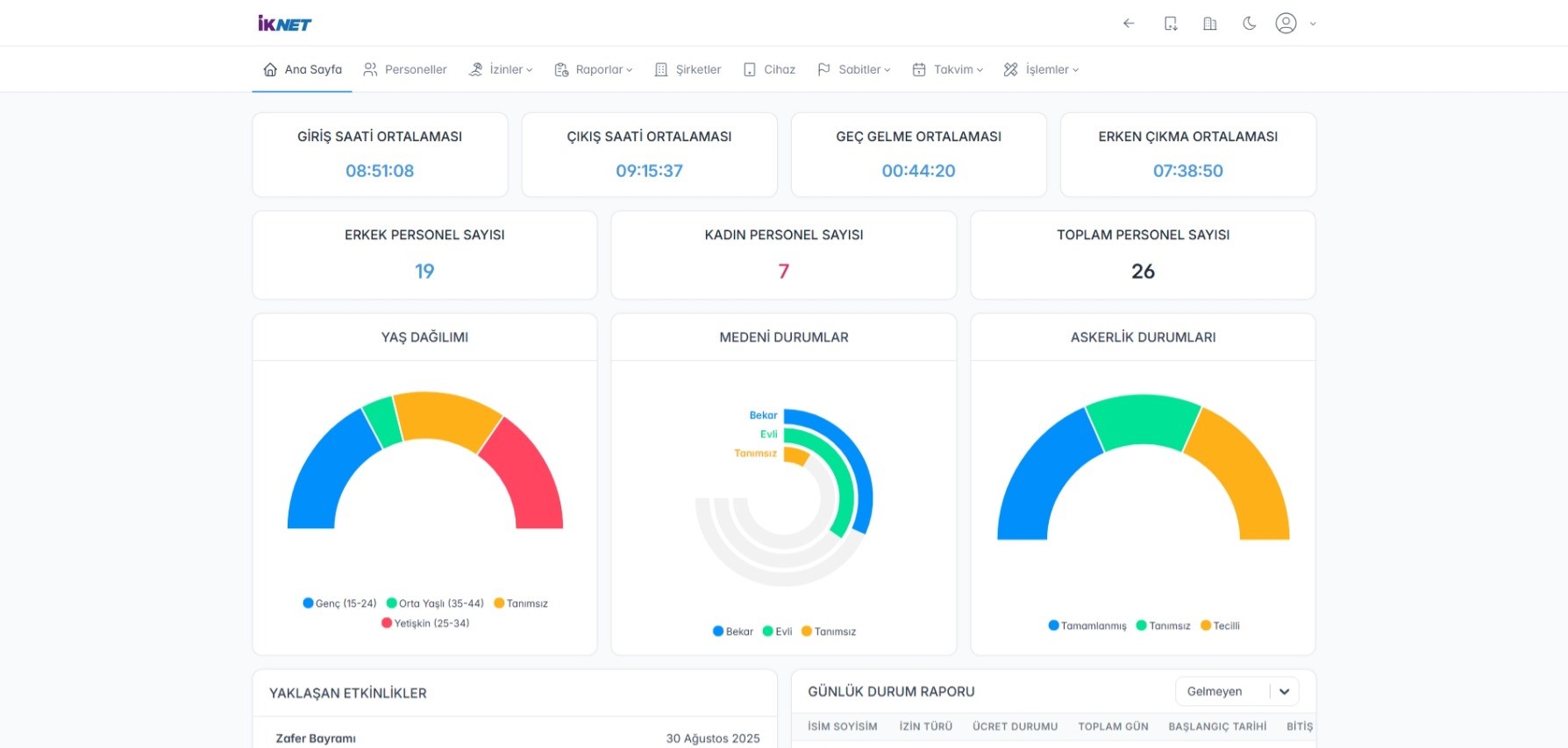
Tüm personel bilgileri tek bir sistemde toplanarak yönetim kolaylaşır.

Performans Takibi

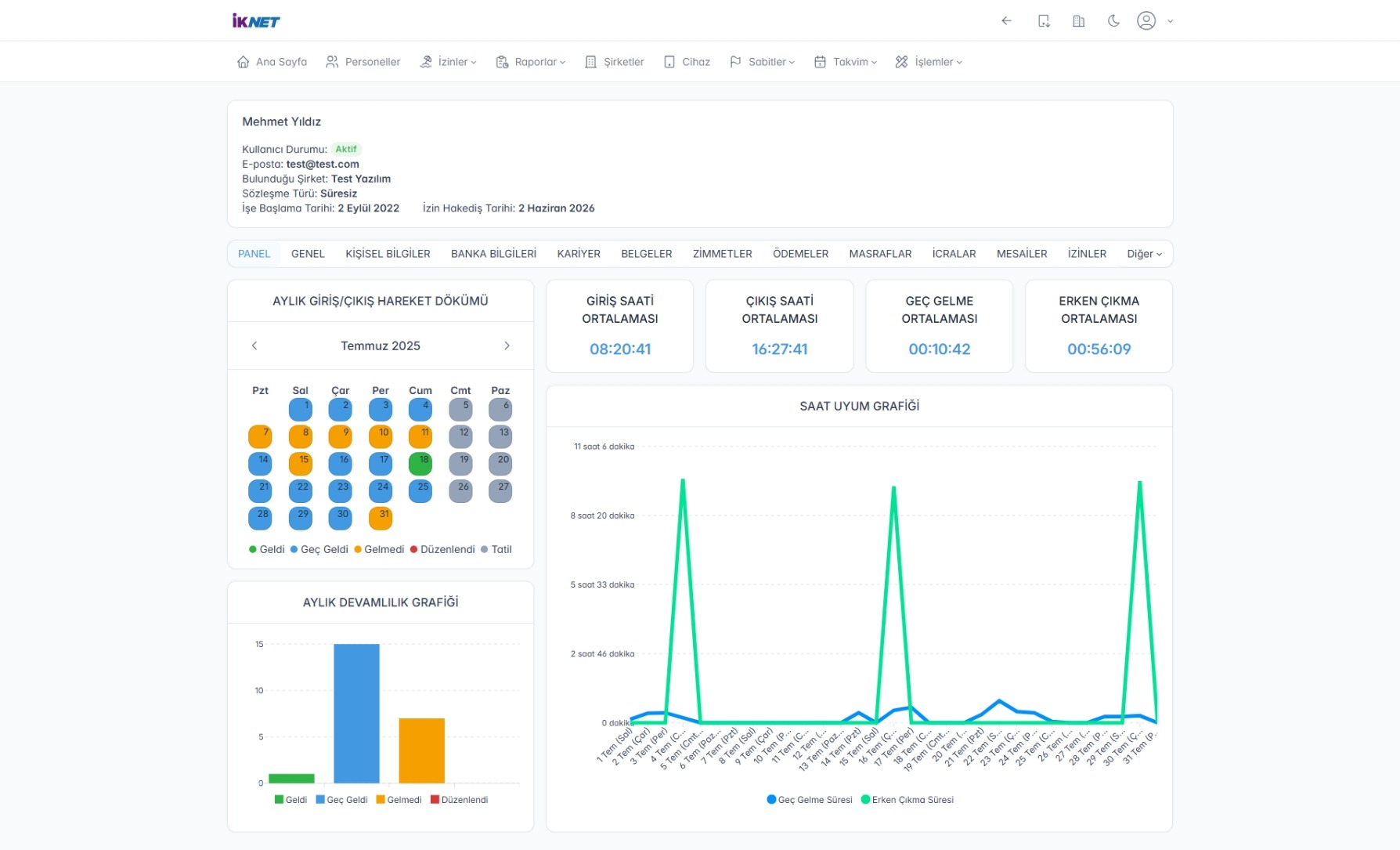
Giriş, çıkış ve mola saatlerine göre personel performansı objektif olarak değerlendirilir.

Esnek Vardiya Planlama

Çalışma düzeninizi ihtiyaçlara göre hızlıca oluşturup yönetebilirsiniz.

Bordro ve Puantaj Otomasyonu

Maaş, puantaj ve bordro hesaplamaları sistem üzerinden hatasız ve hızlı şekilde yapılır.

İzin ve İcra Takibi

Personel izinleri ve varsa icra işlemleri etkin şekilde takip edilir.

Çoklu Dil Desteği

Farklı dillerde kullanım imkânı ile uluslararası veya çok lokasyonlu firmalar için idealdir.

Kullanıcı Dostu SaaS Platform

Web tabanlı ve admin panelli yapı, her yerden kolay erişim ve yönetim sağlar.

Detaylı Raporlama

Performans, puantaj ve diğer verilerle kapsamlı analizler ve raporlar alınabilir.

Sistemin Öne Çıkan Noktaları

1

Personel Yönetimi

Personel kayıtları, iletişim bilgileri, pozisyon ve departman bilgileri takibi.

2

Giriş-Çıkış ve Mola Takibi

Personellerin günlük giriş, çıkış ve mola saatlerinin kayıt altına alınması.

3

Vardiya Yönetimi

Esnek vardiya tanımları yaparak çalışma düzeninin oluşturulması ve yönetimi.

4

Performans Değerlendirme

Çalışanların giriş-çıkış verilerine göre performans analizi ve raporlaması.

5

Puantaj ve Bordro Hesaplama

Maaş, mesai, izin ve kesintilerin otomatik hesaplanması, bordro dokümanlarının oluşturulması.

6

İzin Yönetimi

Çalışanların izin taleplerinin takibi, onay süreci ve izin raporlaması.

7

İcra Takibi

Personellerin varsa icra takibi ve yasal süreçlerin yönetimi.

8

Çoklu Dil Desteği

Sistemin farklı dillerde kullanım imkanı sağlaması.

9

Raporlama Modülü

Performans, puantaj, izin, bordro ve diğer kritik verilerle ilgili kapsamlı raporların hazırlanması.

10

Admin Paneli

Yetkili kullanıcıların sistem üzerinde tüm modülleri ve verileri yönetebilmesi için kontrol paneli.

11

PDKS Entegrasyonu

Personel devam kontrol sistemi entegrasyonu ile otomatik veri alışverişi.

İk Net Çözümleri

 Personel bilgilerinin farklı sistemlerde veya kağıt üzerinde tutulması, güncel ve merkezi yönetim zorluğu yaratır.

 IK Uygulaması ile tüm personel bilgileri tek bir merkezi sistemde toplanır, güncellenmesi ve yönetilmesi kolaylaşır.

 Personelin giriş-çıkış ve mola saatlerinin manuel takibi zaman alıcıdır ve hata riski yüksektir.

 Giriş-çıkış ve mola saatleri sistem tarafından otomatik ve dijital olarak kaydedilir, hata oranı minimuma iner.

 Vardiya planlaması ve yönetimi karmaşık ve esnek değildir.

 Vardiya tanımlama modülü ile farklı çalışma saatleri kolayca planlanır ve yönetilir.

 Performans değerlendirmeleri yetersiz veri nedeniyle subjektif yapılır.

 Sistem personelin çalışma saatlerine göre objektif performans raporları sunar.

Top