Bigbaff

Dijital avantaj kartı yönetim sistemi

BigBaff Kart, üniversite öğrencilerine özel tasarlanmış dijital bir avantaj kartı sistemidir. Bu sistem sayesinde öğrenciler, sinema salonları, fast food restoranları ve alışveriş mağazaları gibi pek çok sektörde anlaşmalı firmalardan özel indirimler kazanır. Kullanıcılar sisteme kayıt olarak onaylandıktan sonra kart sahibi olur ve bu indirimlerden kolayca yararlanabilir. Yönetim paneli, kullanıcı ve firma bilgilerini takip etmeyi sağlar; ayrıca aylık kullanıcı sayısı, yapılan indirim kullanımları ve firma bazlı detaylı raporlar oluşturur. İçerik yönetim sistemi sayesinde kampanyalar ve duyurular kolayca güncellenir. Firmalar, indirim oranlarını sistem üzerinden belirleyip değiştirebilirken, öğrenciler QR kod veya kart numarası ile indirimlerini doğrulayabilir. Rol bazlı yetkilendirme, sistemin güvenli ve düzenli işlemesini sağlar. Kısacası, BigBaff Kart hem öğrencilerin bütçesine destek olur hem de firmaların müşteri bağlılığını artıran yenilikçi ve kapsamlı bir çözümdür.

Sizin İçin Neleri Kolaylaştırıyoruz?

Geniş İndirim Ağı

Sinema, fast food, alışveriş ve daha birçok sektörde geçerli indirimlerle öğrencilerin bütçesine katkı sağlar.

Kolay Erişim

Dijital kart sayesinde öğrenciler indirimlere istedikleri yerden ve hızlıca ulaşabilir.

Müşteri Sadakati

Anlaşmalı firmalar için yeni müşteri kazanımı ve mevcut müşterilerin bağlılığının artması sağlanır.

Detaylı Raporlama

Yönetim paneli üzerinden kullanıcı ve indirim kullanım istatistikleri kolayca takip edilir, stratejik kararlar desteklenir.

Güvenli ve Kontrollü

Onay süreçleri ve rol bazlı yetkilendirme ile sistem güvenliği üst düzeydedir.

Esnek Yönetim

Kampanyalar ve indirim oranları kolayca güncellenebilir, firma ve kullanıcı yönetimi pratik yapılabilir.

Ekonomik Destek

Öğrencilerin ihtiyaçlarına yönelik ekonomik kolaylık sağlar, sosyal fayda yaratır.

Sistemin Öne Çıkan Noktaları

1

Anlaşmalı Firma Yönetimi

Anlaşmalı firmalar sisteme eklenip güncellenebilir veya silinebilir; firmaların sunduğu indirim kampanyaları tanımlanarak onay süreçlerinden geçirilir ve yayımlanır; firmalar sinema, fast food, alışveriş gibi farklı sektörlerde yer alabilir.

2

İndirim ve Kampanya Yönetimi

Her firma için özel indirimler ve kampanyalar detaylı şekilde tanımlanabilir; indirimlerin aktif veya pasif durumu yönetilir; öğrenciler kartlarını kullanarak bu kampanyalardan kolayca faydalanabilir.

3

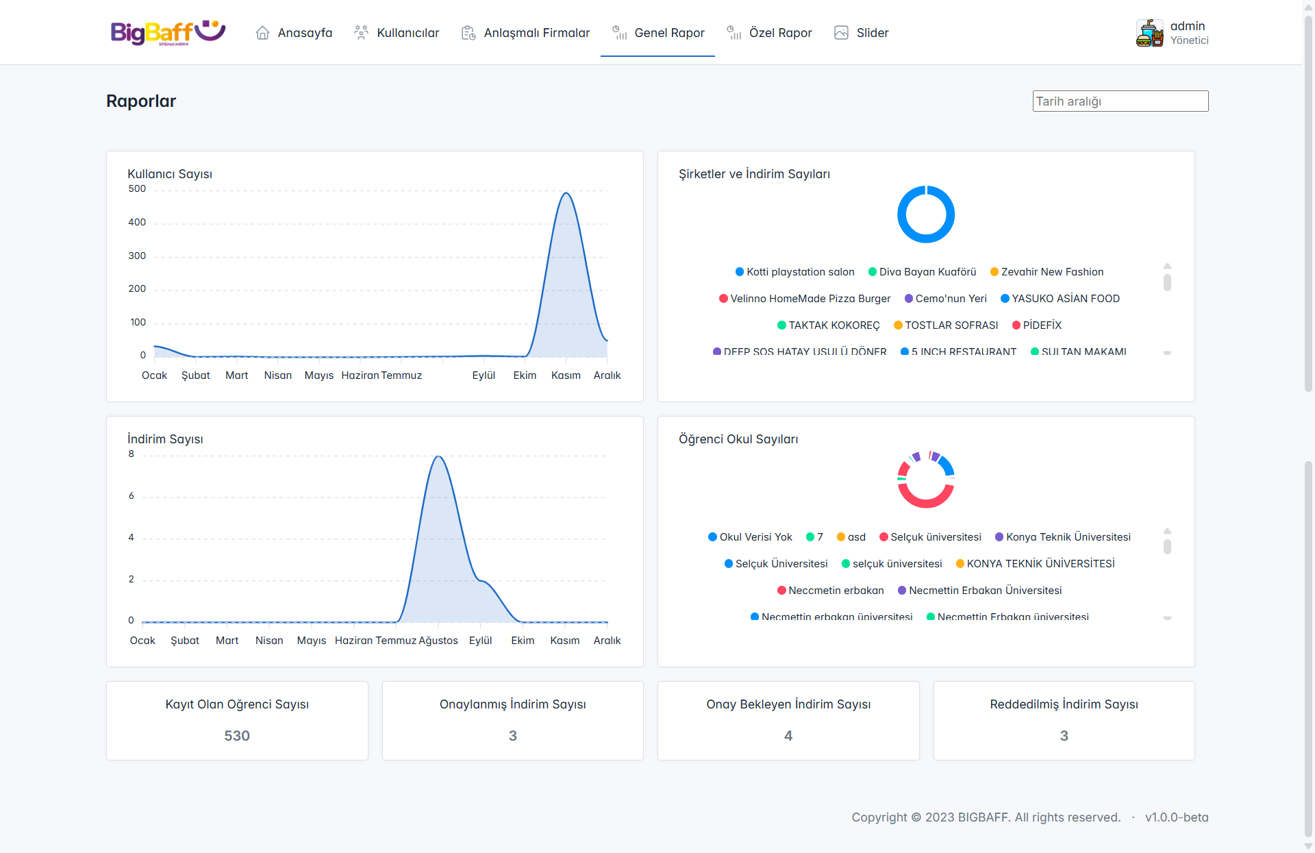
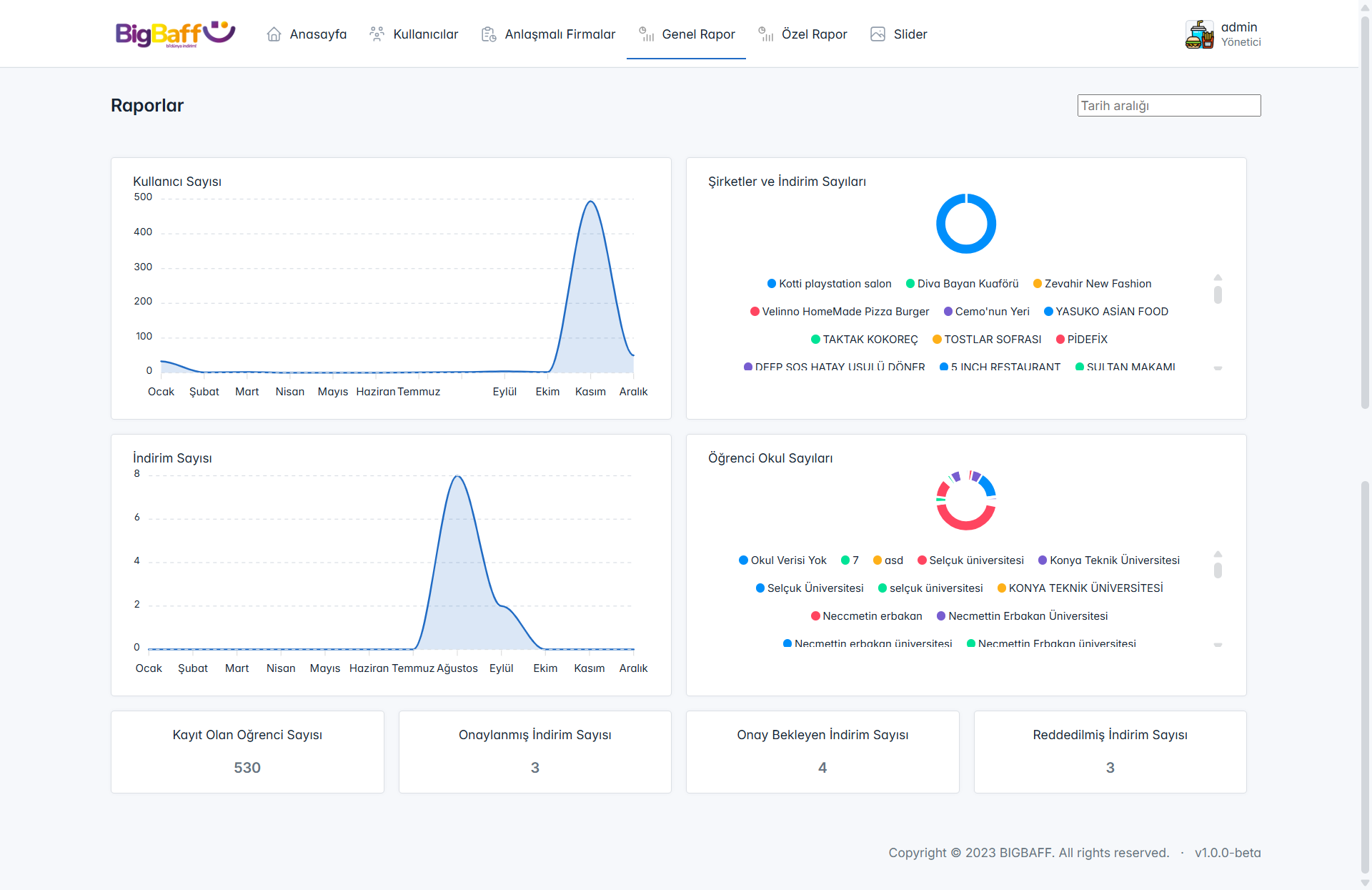
Raporlama Modülü

Aylık kullanıcı sayısı, kayıtlı öğrenci sayısı, onaylanan veya reddedilen indirim kampanyaları gibi önemli metrikler grafiksel olarak sunulur; firma bazlı indirim kullanımları ve kampanya etkinlikleri takip edilir; kullanıcı veya firma özel raporlar oluşturularak performans analizleri yapılabilir.

4

İçerik Yönetim Sistemi

Web sitesi için slider ve diğer içerik öğeleri kolayca yönetilir; kullanıcı sözleşmesi eklenebilir.

5

Dijital Kart Yönetimi

Öğrenciler dijital kartlarına web veya mobil üzerinden erişebilir ve indirimlerden hızlıca faydalanabilir; kartın güvenli kullanımı için sistemde çeşitli doğrulama ve güvenlik önlemleri bulunur.

6

Güvenlik ve Onay Süreçleri

Kullanıcıların ve firmaların sisteme kayıt ve güncelleme işlemleri kontrollü ve güvenli şekilde yapılır; onay bekleyen işlemler yöneticiler tarafından takip edilip yönetilir.

Top